
Centre de durabilité Geotab
Des coûts réduits, des émissions contrôlées et des rapports sur le développement durable

Des informations fondées sur des données pour une efficacité énergétique maximale
Maîtrisez les coûts de carburant et les émissions de votre flotte, et identifiez des opportunités grâce à des informations exploitables. Le Centre de durabilité de Geotab vous aide à suivre et à réduire la consommation de carburant et les émissions de gaz à effet de serre afin de minimiser les coûts, de respecter les exigences réglementaires et d'atteindre vos objectifs de développement durable.
Améliorez l'efficacité, réduisez les coûts et faites avancer la durabilité avec MyGeotab
FAQ
Qu'est-ce que le Centre de durabilité ?
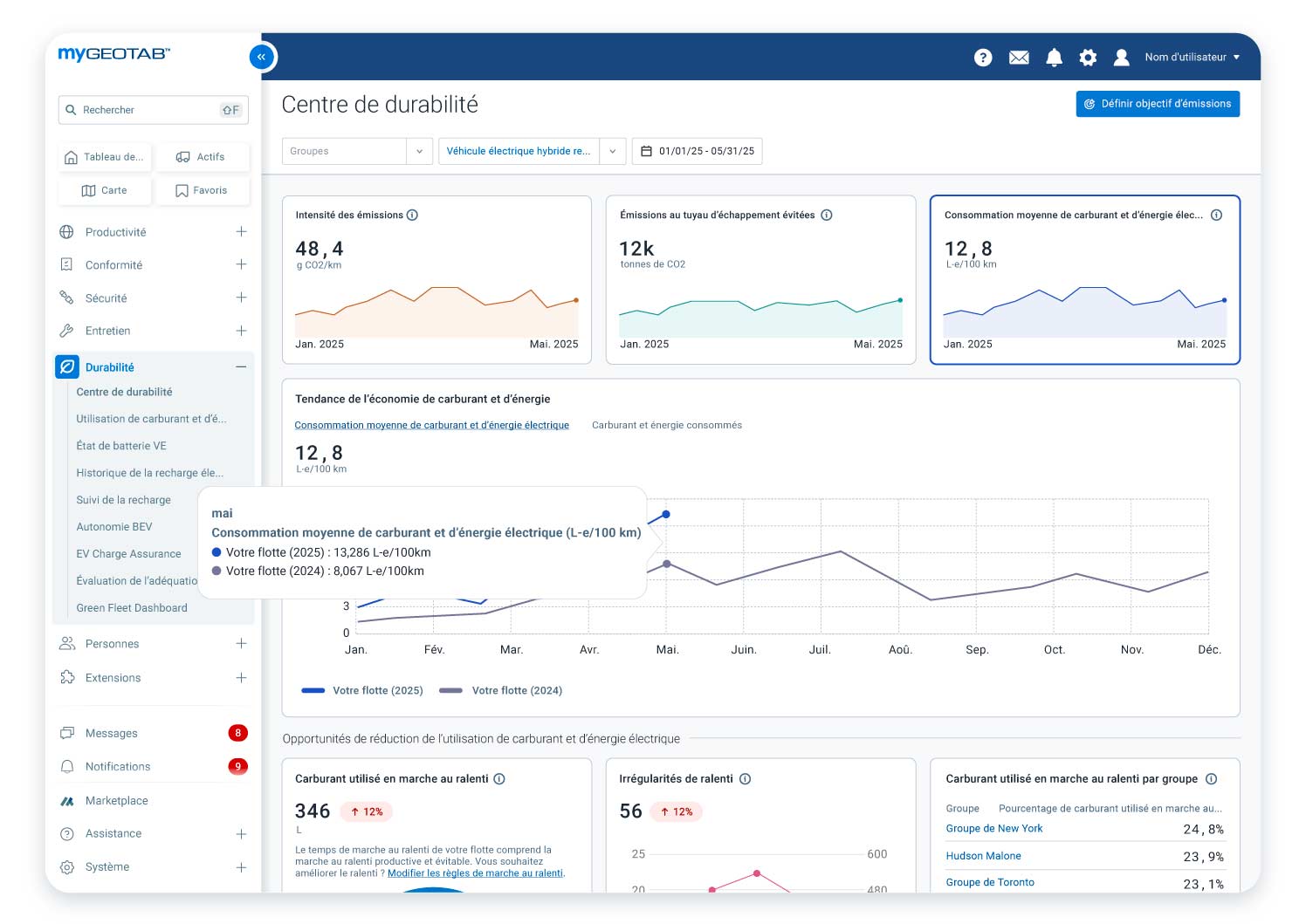
Le Centre de durabilité est un outil de la plateforme MyGeotab qui fournit des informations factuelles pour aider les flottes à suivre, gérer et améliorer leur consommation moyenne de carburant et leur performance environnementale. Il se concentre sur la réduction de la consommation de carburant et des émissions, l’accompagnement à l’électrification et la rationalisation des rapports de durabilité : il simplifie la gestion des pratiques pour le développement durable dans les flottes de tous les secteurs et de toutes les tailles.
Comment le Centre de durabilité peut-il aider à réduire les coûts de ma flotte ?
Le Centre de durabilité aide à identifier les domaines où les coûts peuvent être réduits (tels que le ralenti et l'électrification) en fournissant des informations étayées par des données sur la consommation de carburant et d'énergie. Il vous permet de suivre des indicateurs tels que la consommation moyenne de carburant et le temps de ralenti, tout en identifiant les inefficacités. En optimisant la consommation de carburant et en réduisant le ralenti, vous pouvez améliorer l'efficacité de la flotte et vos résultats financiers.
Comment le Centre de durabilité aide-t-il à réduire les émissions ?
L'outil identifie les opportunités de réduction des émissions grâce à des stratégies telles que le suivi des tendances des émissions, la réduction du ralenti et l'électrification de la flotte. Il suit des indicateurs tels que l'intensité des émissions, les émissions absolues à l'échappement et les émissions évitées grâce à l’adoption de VE, et fournit des outils d’audit pour l’électrification de la flotte.
Quel type de données le Centre de durabilité fournit-il ?
L'outil surveille et fournit des données sur de multiples indicateurs, notamment :
- Mesures des émissions :
- Émissions absolues à l'échappement
- Intensité des émissions
- Émissions à l'échappement évitées
- Mesures du carburant :
- Consommation totale de carburant et d'énergie électrique
- Efficacité énergétique (carburant et électricité)
- Mesures du ralenti :
- Émissions totales et consommation de carburant dues au ralenti
- Émissions et consommation de carburant évitables dues au ralenti
- Temps de ralenti
- Nombre d'irrégularités de ralenti
- Électrification
- Nombre recommandé de véhicules pouvant être remplacés par des véhicules électriques
- Émissions associées potentiellement évitées
Le Centre de durabilité affiche les tendances à long terme et vous permet de visualiser les données sur le carburant et les émissions, agrégées et au niveau du groupe, au même endroit. Il fournit un pourcentage de variation (augmentation ou diminution) pour la période sélectionnée, par rapport à la période précédente. Il permet également de comparer les émissions réelles aux objectifs de réduction fixés.
Comment le Centre de durabilité traite-t-il le ralenti ?
Le Centre de durabilité vous permet de :
- Quantifier le gaspillage de carburant et les émissions dues au ralenti : le Centre de durabilité permet de mesurer précisément le carburant consommé inutilement pendant les périodes de ralenti et d'identifier les émissions polluantes associées.
- Identifier les causes du ralenti excessif : l'outil permet d'analyser en détail les irrégularités de ralenti pour comprendre pourquoi et où ce gaspillage se produit, afin de mettre en place des actions correctives.
- Optimiser la gestion du ralenti par groupe de véhicules : le Centre de durabilité offre la possibilité de classer les véhicules en groupes personnalisés en fonction de leur temps de ralenti. Cela permet d'identifier les groupes les plus problématiques, d'optimiser les performances de chaque groupe et de réduire les coûts de carburant de manière ciblée.
Comment le Centre de durabilité soutient-il la transition vers les véhicules électriques ?
Le Centre de durabilité permet d’évaluer la préparation de votre flotte à l'électrification en identifiant les véhicules qui pourraient être remplacés par des modèles électriques. Il donne également un aperçu de l’électrifiabilité de vos activités en fonction de facteurs comme la catégorie des véhicules et leur autonomie.
Pour une analyse plus approfondie, incluant des considérations financières et des recommandations de modèles de véhicules électriques spécifiques à votre marché, le Centre de durabilité renvoie également à l'outil d'audit d'électrification (EVSA) de Geotab.
À qui s'adresse le Centre de durabilité ?
L'outil est conçu pour les directeurs, le personnel de gestion/exploitation de flottes et les professionnels de la durabilité, de l'ESG et de la conformité. Il est utile pour toute flotte qui souhaite maximiser ses économies de carburant et minimiser son impact environnemental.
Prêt à réduire les coûts et les émissions de la flotte?
Avancez dans votre projet de flotte plus efficace, durable et conforme grâce au Centre de durabilité de Geotab. Pour en savoir plus sur les avantages du Centre de durabilité pour votre flotte, demandez une démonstration personnalisée avec un expert Geotab. Déjà client Geotab ? Essayez-le dès maintenant dans MyGeotab.


