
Centre de développement durable de Geotab
Réduisez vos coûts, contrôlez vos émissions et produisez des rapports sur le développement durable

Des données probantes pour une efficacité énergétique maximale.
Prenez le contrôle des coûts de carburant et des émissions de votre flotte grâce à des renseignements fondés sur les données et à des occasions. Le Centre de développement durable de Geotab vous aide à faire le suivi de votre consommation de carburant et de vos émissions de gaz à effet de serre et à les réduire pour que vous minimisiez vos coûts, répondiez aux exigences réglementaires et atteigniez vos objectifs de développement durable.
Augmentez l’efficacité, réduisez les coûts et favorisez le développement durable avec MyGeotab
Foire aux questions
Qu’est-ce que le Centre de développement durable et quelle est son utilité?
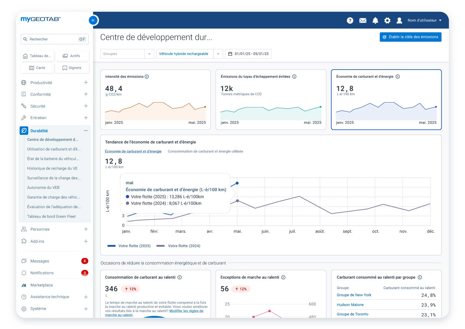
Le Centre de développement durable est un outil de la plateforme MyGeotab qui fournit des renseignements fondés sur les données pour aider les gestionnaires de flottes à faire le suivi, à gérer et à améliorer leur économie de carburant et leur rendement environnemental. Il vise à réduire la consommation de carburant et les émissions, à soutenir la transition vers des véhicules électriques et à simplifier la production de rapports sur le développement durable, ce qui simplifie la gestion des pratiques durables dans les diverses flottes.
Comment le Centre de développement durable peut-il contribuer à réduire les coûts de ma flotte?
Le Centre de développement durable aide à identifier les occasions de réduire les coûts (comme la marche au ralenti et l’électrification) en fournissant des renseignements fondés sur les données relatifs à la consommation de carburant et d’énergie. Il permet de surveiller des indicateurs comme la consommation de carburant et la durée de marche au ralenti en identifiant les inefficacités. En optimisant votre consommation de carburant et en réduisant votre marche au ralenti, vous pouvez améliorer l’efficacité de votre flotte et votre chiffre d’affaires.
Comment le Centre de développement durable contribue-t-il à réduire les émissions?
L’outil identifie les occasions de réduire les émissions grâce à des stratégies comme la surveillance des tendances en matière d’émissions, la réduction de la marche au ralenti et l’électrification des flottes. Il fait le suivi d’indicateurs comme l’intensité des émissions, les émissions absolues des tuyaux d’échappement et les émissions évitées grâce au passage à des véhicules électriques, et fournit des outils pour évaluer la convenance des véhicules électriques pour votre flotte.
Quel type de données le Centre de développement durable fournit-il?
L’outil surveille et fournit des données sur plusieurs indicateurs, notamment :
- Indicateurs relatifs aux émissions :
- Émissions absolues des tuyaux d’échappement
- Intensité des émissions
- Émissions des tuyaux d’échappement évitées
- Indicateurs relatifs au carburant :
- Consommation totale de carburant et d’énergie électrique
- Économie de carburant et d’énergie électrique
- Indicateurs relatifs à la marche au ralenti :
- Total des émissions et de la consommation de carburant durant la marche au ralenti
- Émissions lors de la marche au ralenti et consommation de carburant évitables
- Durée de marche au ralenti
- Nombre d’exceptions relatives à la marche au ralenti
- Électrification
- Nombre recommandé de véhicules pouvant être remplacés par des véhicules électriques
- Économies potentielles d’émissions associées
Le Centre de développement durable affiche les tendances à long terme et vous permet de consulter des données agrégées et de groupe sur le carburant et les émissions au même endroit. Il fournit un pourcentage de variation (augmentation ou diminution) pour la période sélectionnée, par rapport à la période précédente. Il permet également d’effectuer une analyse comparative entre les émissions réelles et les objectifs de réduction établis.
Comment le Centre de développement durable analyse-t-il la marche au ralenti?
Le Centre de développement durable vous permet de :
- Mesurer le carburant gaspillé lors de la marche au ralenti et d’identifier les émissions associées à cette dernière qui peuvent être évitées.
- Examiner les exceptions relatives à la marche au ralenti pour mettre en lumière vos plus grandes occasions de réduire les émissions et d’économiser du carburant.
- Classer les groupes de véhicules personnalisés en fonction de la marche au ralenti pour repérer les occasions d’amélioration, optimiser le rendement de chaque groupe et réduire les coûts de carburant.
Comment le Centre de développement durable soutient-il la transition vers les véhicules électriques?
L’outil fournit une évaluation de l’état de préparation à l’électrification afin d’identifier les véhicules pouvant être remplacés par des véhicules électriques. Il offre un aperçu de la convenance des véhicules électriques pour vos activités en fonction de facteurs comme la catégorie de véhicules et l’autonomie. Il est également lié à l’outil Évaluation de la convenance des véhicules électriques (ECVÉ) de Geotab afin d’offrir une analyse plus détaillée du potentiel d’électrification de votre flotte, qui comprend des considérations financières et des recommandations de modèles de véhicules électriques propres au marché.
À qui le Centre de développement durable est-il destiné?
L’outil est conçu pour les directeurs de flotte, les gestionnaires de flotte, le personnel responsable de l’exploitation ainsi que les professionnels responsables de la conformité, du développement durable et des GES. Il est utile pour toute flotte engagée à maximiser ses économies de carburant et à minimiser son impact environnemental.
Êtes-vous prêt à réduire les coûts et les émissions de votre flotte?
Améliorez l’efficacité, la durabilité et la conformité de votre flotte grâce au Centre de développement durable de Geotab! Pour en savoir plus sur la façon dont le Centre de développement durable peut être avantageux pour votre flotte, réservez une démonstration personnalisée avec un expert Geotab. Les clients peuvent l’essayer dès maintenant dans MyGeotab.


