
Centro de sostenibilidad de Geotab
Gastos al mínimo, emisiones controladas e informes sobre sostenibilidad

Información basada en datos para maximizar la eficiencia del combustible
Los análisis basados en datos le ayudan a mantener el control de sus gastos y de las emisiones. El Centro de sostenibilidad de Geotab le ayuda a realizar un seguimiento y reducir el uso de combustible y de las emisiones de gases de efecto invernadero para minimizar los costes, cumplir con la normativa y lograr sus objetivos de sostenibilidad.
Eficiencia máxima, costes mínimos y más sostenibilidad con MyGeotab
Preguntas frecuentes
¿Qué es el Centro de sostenibilidad y cómo funciona?
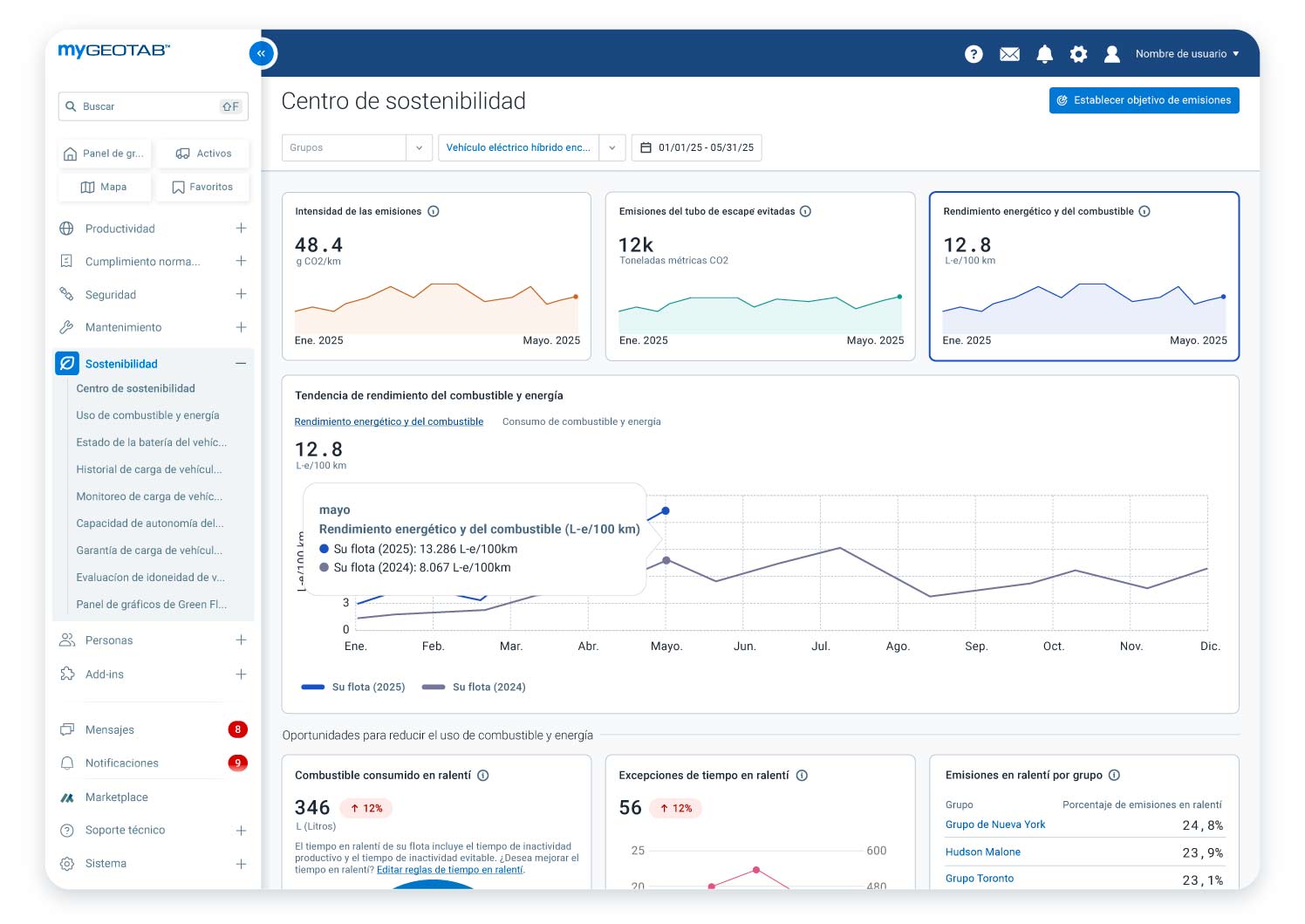
El Centro de sostenibilidad es una herramienta de la plataforma MyGeotab que ofrece análisis basados en datos para ayudar a las flotas a realizar un seguimiento, gestionar y mejorar el consumo de combustible y su comportamiento medioambiental. Se centra en reducir el consumo de combustible y las emisiones, apoyando la transición a los vehículos eléctricos y optimizando los informes sobre sostenibilidad. Lo que hace más sencillo gestionar las prácticas sostenibles en todo tipo de flotas.
¿Cómo me puede ayudar el Centro de sostenibilidad a reducir los gastos de mi flota?
El Centro de sostenibilidad le ayuda a identificar las áreas donde reducir los gastos, como en el ralentí y la electrificación; al proporcionar análisis basados en datos sobre el consumo del combustible y la energía. Esto le permite controlar las métricas, como el consumo de combustible y el tiempo en ralentí, destacando las ineficiencias. Al optimizar el uso del combustible y reducir el tiempo en ralentí puede mejorar la eficiencia de la flota y potenciar sus resultados.
¿Cómo me ayuda el Centro de sostenibilidad a reducir las emisiones?
La herramienta identifica las oportunidades para reducir las emisiones con estrategias, como controlar las tendencias de emisiones, reducir el tiempo en ralentí y la electrificación de su flota. Hace un seguimiento de las métricas, como la intensidad de las emisiones, las emisiones totales del tubo de escape y las emisiones evitables al introducir vehículos eléctricos en su flota. También ofrece las herramientas para evaluar si es adecuado tener vehículos eléctricos en su flota.
¿Qué tipo de datos puedo encontrar en el Centro de sostenibilidad?
La herramienta supervisa y ofrece datos sobre multitud de métricas, como:
- Métricas sobre las emisiones:
- Emisiones totales del tubo de escape
- Intensidad de las emisiones
- Emisiones del tubo de escape evitables
- Métricas sobre el combustible:
- Combustible total y uso de energía de los vehículos eléctricos
- Consumo de combustible y de energía de los vehículos eléctricos
- Métricas sobre el tiempo en ralentí:
- Emisiones totales y uso de combustible en ralentí
- Emisiones evitables de estar en ralentí y uso del combustible
- Tiempo en ralentí
- Excepciones del tiempo en ralentí
- Electrificación
- Número recomendado de los vehículos que se pueden reemplazar por un vehículo eléctrico
- Ahorros potenciales asociados de las emisiones
El Centro de sostenibilidad muestra las tendencias a largo plazo y le permite ver los datos agregados y a nivel de grupo sobre el combustible y emisiones en el mismo sitio. Le ofrece un cambio en porcentaje (mejora o disminución) del periodo de tiempo seleccionado, comparado con periodos de tiempo anteriores. También le permite hacer un análisis comparativo de las emisiones actuales con los objetivos de reducción establecidos.
¿Cómo aborda el Centro de sostenibilidad el tiempo en ralentí?
El Centro de sostenibilidad le permite:
- Medir el combustible malgastado en ralentí e identificar las emisiones asociadas con el ralentí evitable.
- Investigar las excepciones del tiempo en ralentí para destacar las mejores oportunidades para reducir las emisiones y el combustible malgastado.
- Clasificar los grupos de vehículos personalizados según el tiempo en ralentí para destacar las oportunidades de mejora, optimizar el rendimiento por grupo y reducir los gastos en combustible.
¿Cómo me ayuda el Centro de sostenibilidad a pasarme al eléctrico?
Con esta herramienta, puede realizar una evaluación de disposición de electrificación para identificar qué vehículos son los más adecuados para ser reemplazados por vehículos eléctricos. Le ofrece una idea general de qué vehículos eléctricos son los más apropiados para sus actividades, según factores como la clase de vehículo y capacidad de autonomía. También está vinculado a la herramienta del Informe para la Adopción de Vehículos Eléctricos (EVSA) para un análisis más detallado del potencial de electrificación de su flota, que incluye consideraciones financieras y recomendaciones de modelos de vehículos eléctricos específicos para cada mercado.
¿Para quién se ha diseñado el Centro de sostenibilidad?
La herramienta se ha diseñado para los equipos directivos y de gestión de las flotas, personal de operaciones y profesionales en sostenibilidad, ASG y cumplimiento de la normativa. Es muy recomendable para aquellas flotas comprometidas en maximizar sus ahorros en combustible y minimizar el impacto medioambiental.
¿Quiere reducir los gastos y emisiones de su flota?
Empiece hoy mismo a crear una flota más eficiente, sostenible y que cumple la normativa con el Centro de sostenibilidad de Geotab. Solicite una demo personalizada con nuestro equipo experto de Geotab para saber cómo el Centro de sostenibilidad puede beneficiar a su flota. Los clientes ya lo tienen disponible y pueden usarlo en MyGeotab.


