Liderar con confianza, ganar en cumplimiento de la normativa.
Impulse el crecimiento de su empresa cumpliendo los reglamentos sobre sostenibilidad de la Unión Europea.

Por qué es importante cumplir con la CSRD
¿Lo tiene todo preparado para las nuevas normativas sobre sostenibilidad de la UE? Nosotros sí.
La Directiva sobre información corporativa en materia de sostenibilidad (CSRD) de la Unión Europea es más que una actualización del reglamento: es un cambio transformador sobre el enfoque en sostenibilidad de las empresas. La fase de implementación se extiende desde 2024 a 2029 y la CSRD amplía la responsabilidad a un espectro mucho más amplio de negocios, como pymes y empresas no europeas.
Ya no vale esperar a prepararse; si quiere garantizar la confianza y la competitividad, es clave estar a la vanguardia. Algunas empresas líderes en transporte y logística, que trabajan con Geotab, están demostrando cómo con las prácticas sostenibles no solo se consigue una eficiencia operativa, sino que también se afianza una confianza con los clientes y partes interesadas.
Hoja de ruta del cumplimiento de la CSRD: Fechas clave y disponibilidad de las empresas
Entender la cronología de la CSRD
La CSRD se presenta en una estructura de cumplimiento de la normativa en fases, que progresivamente abarca empresas de diferentes tamaños y sectores:

Compromiso de Geotab con la sostenibilidad
En Geotab, la sostenibilidad no es solo un objetivo, sino que es intrínseca en todo lo que hacemos. Nuestras soluciones telemáticas impulsan a las empresas a:
- Reducir las emisiones de CO2 con una precisión sin precedentes, ahorrando dinero en costes de combustible y mejorando la imagen de su marca.
- Optimizar los esfuerzos de cumplimiento de la normativa en diversos mercados.
- Estar a la vanguardia de los siempre cambiantes requisitos de los reglamentos, incluyendo la CSRD.
Con herramientas avanzadas para la monitorización de las flotas y recomendaciones basadas en datos, hacemos posible que las empresas alcancen sus objetivos de sostenibilidad, además de fomentar la eficiencia operativa.
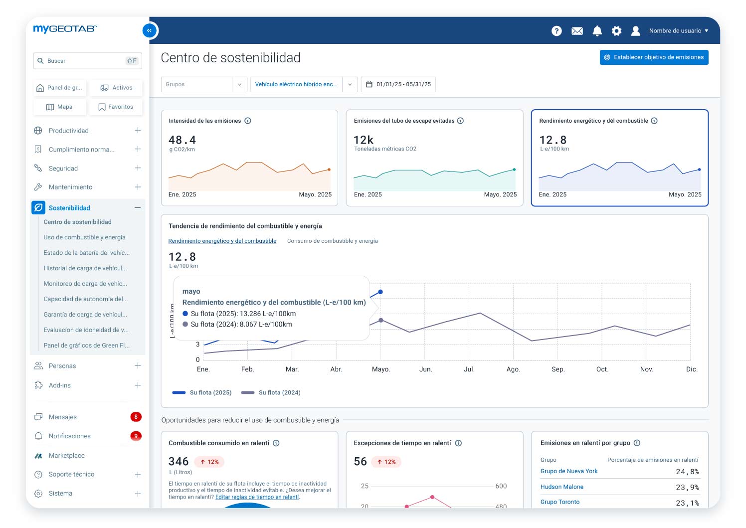
Impulse el camino de la sostenibilidad de su flota con el Centro de sostenibilidad de Geotab
Tome el control de sus gastos de combustible y de las emisiones de su flota con el Centro de sostenibilidad de Geotab. Esta exhaustiva herramienta le ofrece información basada en los datos y oportunidades para maximizar la eficiencia del combustible, reducir las emisiones de gases de efecto invernadero y reducir los costes operativos. Si solo busca cumplir con las obligaciones de los reglamentos u optimizar el rendimiento medioambiental de su flota, el Centro de sostenibilidad es la herramienta que necesita.
- Haga un seguimiento y reduzca el uso de combustible
- Supervise y reduzca las emisiones de gases de efecto invernadero
- Minimice los costes a la vez que alcanza los objetivos de sostenibilidad
Descubra cómo el Centro de sostenibilidad le puede ayudar a conseguir sus objetivos.
35%
increase in fuel economy
Milk & More
1.8M
liters of diesel saved
United Utilites

Informe sobre las emisiones de gases de efecto invernadero de Geotab Una solución certificada para el cumplimiento de la CSRD




A medida que las empresas se preparan para la CSRD, es fundamental contar con datos de emisiones precisos, transparentes y certificados. El Informe de emisiones de gases de efecto invernadero (GEI) de Geotab simplifica el seguimiento de emisiones al automatizar el cálculo de los equivalentes de dióxido de carbono (CO₂-eq) para los vehículos de la flota, garantizando el cumplimiento de la CSRD y otros marcos de sostenibilidad global.
El Informe de emisiones de GEI de Geotab utiliza un método de cálculo certificado por TÜV Rheinland Energy & Environment GmbH. Esta certificación confirma que el método utilizado para calcular las emisiones de CO₂ sigue los requisitos del Protocolo de GEI. Es importante tener en cuenta que la certificación se aplica solo al método de cálculo en sí, no a los datos individuales de los clientes ni a los resultados de cálculo específicos o el cumplimiento de cualquier marco regulatorio.
- Cálculo automatizado de CO₂-eq – Seguimiento de las emisiones del Alcance 1 y fuera del alcance de emisiones de los vehículos de la flota, incluidos CO₂, metano (CH₄) y óxido nitroso (N2O).
- Información basada en datos — Control de las tendencias de las emisiones mensuales equivalentes de CO₂ para informar sobre las estrategias de sostenibilidad.
- Ayuda al cumplimiento de la normativa — Alineamiento de los informes de emisiones con el marco ESRS E1 de la CSRD, así como las iniciativas globales de sostenibilidad como la CDP y la iniciativa de objetivos basados en la ciencia (SBTi).
- Informes personalizables — Elaboración de informes adaptados a los objetivos ASG específicos de la empresa y las necesidades del cumplimiento de la normativa.
- Mejora de la confianza de las partes interesadas — Aproveche una metodología certificada para cumplir con las expectativas regulatorias y ser transparente en la divulgación de emisiones.
El informe de emisiones de gases de efecto invernadero, integrado en el Centro de sostenibilidad de Geotab, ayuda a las flotas a crear más que simples informes: transforma los datos centralizados de la flota en información práctica que impulsa la reducción continua de emisiones y fomenta el rendimiento.
Empiece hoy mismo:
- Cumpla con los requisitos de la CSRD — Formalice rápidamente las necesidades de los informes de emisiones de gases de efecto invernadero.
- Potencie un rendimiento máximo — Optimice de manera electrónica su estrategia de sostenibilidad, destaque las oportunidades de mejora continua.
- Construya una estrategia sostenible para la flota con la información basada en datos de Geotab.
Avance hacia el futuro: Optimice la electrificación de flotas con el Informe EVSA de Geotab
Pásese al eléctrico con total tranquilidad con la ayuda del Informe para la Adopción de Vehículos Eléctricos (EVSA) de Geotab, un plan personalizado para la electrificación de las flotas basado en sus necesidades de rendimiento, preferencias de vehículos y disponibilidad de carga local. El Informe EVSA le ofrece una hoja de ruta personalizada permitiéndole además
- Identificar qué vehículos puede electrificar usando datos reales e información de carga.
- Realizar estimaciones financieras fiables para desarrollar un modelo de negocio basado en la electrificación.
- Ahorrar tiempo con recomendaciones de modelos de vehículos eléctricos localizados adaptados al potencial de electrificación de su flota y reducir costes.


¿Qué es la certificación TÜV?
TÜV Rheinland Energy & Environment GmbH ha certificado el método de cálculo utilizado para los cálculos de emisiones del Alcance 1 de Geotab según el Protocolo de GEI. Esta certificación confirma que la metodología se adhiere a los estándares establecidos, proporcionando a las empresas un enfoque fiable para el seguimiento de emisiones, tales como:
- Confianza en los informes sobre sostenibilidad: Un método de cálculo certificado que se ajusta a las expectativas reguladoras de la UE.
- Seguimiento preciso de las emisiones: Mida y supervise con precisión las emisiones de la flota utilizando una metodología verificada.
- Ayuda para la presentación de informes sobre sostenibilidad: Utilice un método de cálculo certificado por TÜV Rheinland basado en el Protocolo de GEI para mejorar la transparencia en el seguimiento de las emisiones.
¿Por qué elegir el método de cálculo certificado de Geotab?
Nuestras soluciones telemáticas utilizan un método de cálculo certificado por TÜV Rheinland Energy & Environment GmbH para las emisiones del Alcance 1. Esto ofrece a las empresas un enfoque estructurado y basado en datos para rastrear, medir y optimizar los esfuerzos de sostenibilidad.
Los beneficios específicos son los siguientes:
- Mayor transparencia: Presente informes precisos sobre las emisiones de la flota.
- Ahorro en costes y eficiencia energética: Aproveche la telemática certificada para optimizar las rutas y reducir el consumo de combustible de la flota.
- Más confianza de las partes interesadas: Gane credibilidad con el método verificado de cálculo de las emisiones.


A la vanguardia del reglamento de la CSRD
Prepárese para estos cambios con el método de cálculo certificado de Geotab para el seguimiento del Alcance 1.
Tanto si tiene una gran empresa, como una PYME o una empresa a nivel mundial con negocio en Europa, Geotab le ofrece las herramientas y experiencia para que sea sostenible, competitiva y siga cumpliendo la normativa.
Éxito en el mundo real: Cómo las empresas son más sostenibles gracias a Geotab
Descubra cómo los líderes en transporte y logística están aprovechando la telemática para alcanzar beneficios medibles de sostenibilidad.
Preguntas Frecuentes sobre la CSRD
¿Qué es la CSRD (Directiva sobre información corporativa en materia de sostenibilidad)?
La CSRD es una directiva de la Unión Europea que mejora y amplía los requisitos de informes sobre sostenibilidad de las empresas. Su objetivo es mejorar la transparencia y la rendición de cuentas en las prácticas de sostenibilidad corporativa.
¿Qué significa CSRD?
CSRD significa Directiva sobre información corporativa en materia de sostenibilidad. Sustituye y refuerza la anterior Directiva de divulgación de información no financiera (NFRD) para garantizar una divulgación más detallada y comparable de la sostenibilidad.
¿Qué son los informes de la CSRD?
Los informes de la CSRD se refieren al proceso por el cual las empresas divulgan su rendimiento en sostenibilidad, impacto ambiental y métricas ASG (ambientales, sociales y de gobernanza) de acuerdo con las directrices de la directiva.
¿A quién se aplica la CSRD?
La CSDR se aplica a:
- Grandes empresas europeas con más de 250 personas en plantilla, 50 millones de euros en volumen de ventas o 25 millones de euros en activos (tienen que informar a partir del año fiscal 2027).
- Pymes seleccionadas, instituciones pequeñas y no complejas y empresas (re)aseguradoras cautivas (empezarán a informar a partir del año fiscal 2028).
- Empresas no europeas con un volumen de ventas en Europa superior a 450 millones de euros o cualquier gran subsidiaria europea o filial europea con un volumen de ventas de más de 50 millones de euros (tendrán que empezar a presentar informes a partir del año fiscal 2028).
¿Cuándo entra en vigor la CSRD?
La CSRD se irá introduciendo gradualmente de 2025 a 2029, con plazos de cumplimiento en función del tamaño y la clasificación de la empresa:
- 2025: Grandes empresas con interés público de más de 1.000 personas en plantilla tienen que informar del año fiscal 2024.
- 2027: Grandes empresas —con más de 250 personas en plantilla, 50 millones de euros en volumen de ventas o 25 millones de euros de balance general— tienen que informar del año fiscal 2027 (aplazado desde 2025).
- 2028: Pymes seleccionadas, instituciones financieras pequeñas y empresas (re)aseguradoras cautivas tienen que informar del año fiscal 2028 (aplazado desde 2026).
- 2029: Empresas no europeas con una facturación anual en Europa superior a 450 millones de euros o cualquier subsidiaria europea o filial europea con un volumen de ventas de más de 50 millones de euros tendrán que empezar a presentar informes del año fiscal 2028 (el umbral ha aumentado en 150 millones de euros).
¿Quién necesita cumplir con la CSRD?
Las empresas que cumplan los umbrales financieros y operativos deben cumplirla, incluidas las grandes empresas, las pymes seleccionadas y las empresas no pertenecientes a la UE aptas.
¿Cuáles son los requisitos de presentación de informes de la CSRD?
CSRD quiere que las empresas informen sobre:
- El impacto ambiental (emisiones de carbono, uso de recursos, riesgo climático)
- Los factores sociales (prácticas laborales, diversidad, impacto comunitario)
- Los informes sobre gobernanza (ética, medidas anticorrupción, supervisión ejecutiva) deben ajustarse a los Estándares europeos de información sobre sostenibilidad (ESRS).
¿Cuáles son los umbrales de la CSRD?
La CSRD se aplica a las empresas que cumplan al menos dos de los tres criterios siguientes:
- +250 personas en plantilla
- +50 millones de euros en facturación anual
- +25 millones de euros en activos totales
¿Cuál es la cronología para la presentación de los informes de la CSRD?
La cronología depende de la clasificación de la empresa, con una implementación completa esperada para 2028.
¿Qué significa el cumplimiento de la CSRD?
El cumplimiento de la CSRD significa adherirse a los requisitos de presentación de informes de la directiva, garantizando una divulgación transparente de la sostenibilidad en consonancia con las normas de la UE.
¿Qué son las soluciones de cumplimiento de la normativa de la CSRD?
Las soluciones de cumplimiento de la normativa de la CSRD incluyen herramientas y tecnologías que ayudan a las empresas a medir, hacer un seguimiento e informar con precisión sobre las métricas de sostenibilidad. Geotab ofrece soluciones basadas en datos para ayudar con el seguimiento preciso de emisiones y garantizar el cumplimiento de los requisitos de la CSRD.
¿Puede Geotab ayudar a cumplir la normativa sobre la CSRD?
Las soluciones telemáticas de Geotab ofrecen:
- Metodología certificada de cálculo de emisiones de CO₂ para informes precisos.
- Información basada en datos para optimizar la sostenibilidad de la flota.
- Seguimiento automatizado del cumplimiento d ela normativa para agilizar los procesos de informes.
*La CSDR y los requisitos relacionados con los informes de sostenibilidad forman parte de un enfoque regulatorio en constante cambio. Esta página detalla los puntos actuales a fecha de junio de 2025 y puede que los reglamentos y los estándares se hayan actualizado dado su continuo desarrollo. Le recomendamos consulte fuentes reglamentarias oficiales y hable con profesionales para asegurarse de que cumple con la normativa de los últimos reglamentos.
¿Listo para dominar el cumplimiento de la CSRD?
Asegúrese de que su empresa esté preparada para las cambiantes normativas de sostenibilidad de la UE. Acceda hoy mismo a asesoramiento experto y recursos esenciales.