
Centro de sostenibilidad de Geotab
Reduzca los costos, controle las emisiones e informe sobre la sostenibilidad

Información basada en datos para maximizar la eficiencia del combustible
Tome el control de los costos de combustible y las emisiones de su flota con información y oportunidades basadas en datos. El Centro de sostenibilidad de Geotab le ayuda a rastrear y reducir el consumo de combustible y las emisiones de gases de efecto invernadero para minimizar los costos, cumplir con los requisitos normativos y alcanzar sus objetivos de sostenibilidad.
Aumente la eficiencia, reduzca los costos e impulse la sostenibilidad con MyGeotab
Preguntas frecuentes
¿Qué es el Centro de sostenibilidad y qué hace?
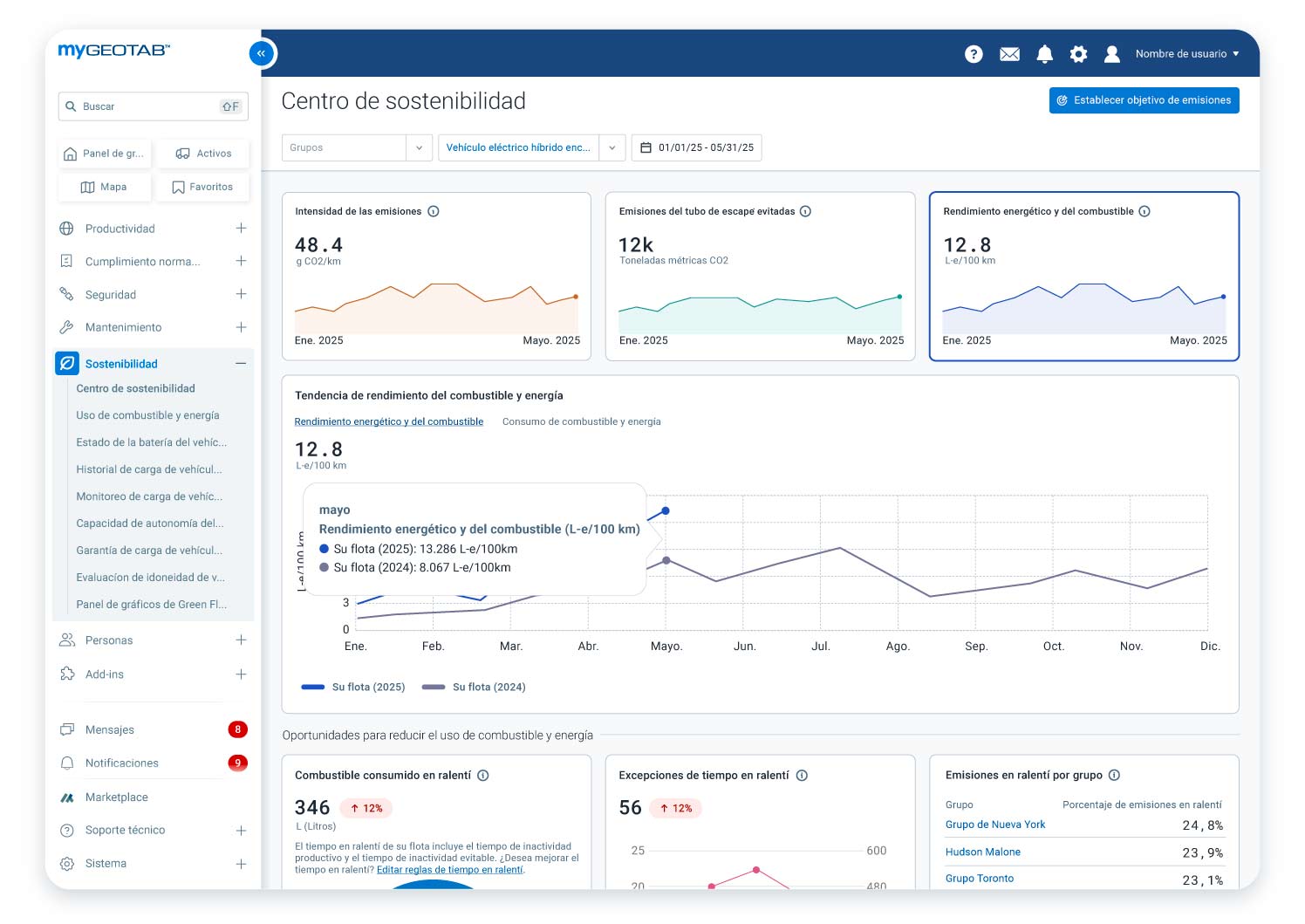
El Centro de sostenibilidad es una herramienta dentro de la plataforma MyGeotab que proporciona información basada en datos para ayudar a las flotas a rastrear, administrar y mejorar su economía de combustible y su rendimiento ambiental. Se centra en reducir el consumo de combustible y las emisiones, respaldar la transición a vehículos eléctricos y optimizar la generación de reportes de sostenibilidad, lo que facilita la administración de prácticas sostenibles en diversas flotas.
¿Cómo puede el Centro de sostenibilidad ayudar a reducir los costos de mi flota?
El Centro de sostenibilidad ofrece información respaldada por datos sobre el consumo de combustible y energía para ayudar a identificar las áreas que reducen los costos (como el tiempo en ralentí y la electrificación). Esto le permite monitorear métricas, como el ahorro de combustible y el tiempo en ralentí, lo que indica ineficiencias. Al optimizar el consumo de combustible y reducir el tiempo en ralentí, puede mejorar la eficiencia de la flota y los resultados finales.
¿Cómo ayuda el Centro de sostenibilidad a reducir las emisiones?
La herramienta identifica oportunidades para reducir las emisiones a través de estrategias como el monitoreo de tendencias de emisiones, la reducción del tiempo en ralentí y la electrificación de la flota. Realiza un seguimiento de métricas como la intensidad de las emisiones, las emisiones absolutas de los tubos de escape y las emisiones que se evitaron a partir de la introducción de vehículos eléctricos en la flota, y proporciona herramientas para evaluar la idoneidad de los vehículos eléctricos para su flota.
¿Qué tipo de datos proporciona el Centro de sostenibilidad?
La herramienta monitorea y proporciona datos sobre varias métricas, entre las que se incluyen las siguientes:
- Métricas de emisiones:
- Emisiones de tubo de escape absolutas
- Intensidad de las emisiones
- Emisiones de tubo de escape evitadas
- Métricas de combustible:
- Consumo total de combustible y energía de vehículos eléctricos
- Ahorro de combustible y energía de vehículos eléctricos
- Métricas del tiempo en ralentí:
- Emisiones totales y uso de combustible desde el tiempo en ralentí
- Emisiones del tiempo en ralentí evitables y consumo de combustible
- tiempo de ralentí
- Recuento de excepciones del tiempo en ralentí
- Electrificación
- Cantidad recomendada de vehículos que se pueden reemplazar con vehículos eléctricos
- Posibles ahorros de emisiones asociados
El Centro de sostenibilidad muestra las tendencias a largo plazo y le permite ver los datos agregados y grupales de combustible y emisiones en un solo lugar. Proporciona un cambio porcentual (aumento o disminución) para el período seleccionado, en comparación con el período anterior. También permite comparar las emisiones reales con los objetivos de reducción establecidos.
¿Cómo aborda el Centro de sostenibilidad el problema del tiempo en ralentí?
El Centro de sostenibilidad le permite hacer lo siguiente:
- Medir el combustible desperdiciado debido al tiempo en ralentí e identificar las emisiones asociadas con el ralentí evitable.
- Investigar las excepciones del tiempo en ralentí para destacar sus mayores oportunidades de reducir las emisiones y el desperdicio de combustible.
- Clasificar grupos de vehículos personalizados en función del tiempo en ralentí para identificar oportunidades de mejora, optimizar el rendimiento por grupo y reducir los costos de combustible.
¿Cómo respalda el Centro de sostenibilidad la transición a vehículos eléctricos?
La herramienta proporciona una evaluación de disponibilidad de electrificación para identificar los vehículos adecuados para el reemplazo de vehículos eléctricos. Ofrece una instantánea de la idoneidad de los vehículos eléctricos para sus operaciones, en función de factores como la clase de vehículo y la capacidad de autonomía. También se vincula a la herramienta de Evaluación de idoneidad de vehículos eléctricos (EVSA) de Geotab para un análisis más detallado del potencial de electrificación de su flota que incluye consideraciones financieras y recomendaciones de modelos de vehículos eléctricos específicos del mercado.
¿Para quién está diseñado el Centro de sostenibilidad?
La herramienta está diseñada para directores y gestores de flotas, personal de operaciones y profesionales en sostenibilidad, ESG y cumplimiento normativo. Es valioso para cualquier flota comprometida con maximizar los ahorros de combustible y minimizar el impacto ambiental.
¿Qué espera para reducir los costos y las emisiones de la flota?
Adopte las medidas necesarias para conseguir una flota más eficiente, sostenible y que cumpla la normativa con el Centro de sostenibilidad de Geotab. Puede obtener más información sobre cómo el Centro de sostenibilidad puede beneficiar a su flota programando una demostración personalizada con un experto de Geotab. Los clientes pueden continuar y probarlo en MyGeotab ahora mismo.


